博主介绍:java高级开发,从事互联网行业六年,熟悉各种主流语言,精通java、python、php、爬虫、web开发,已经做了多年的设计程序开发,开发过上千套设计程序,没有什么华丽的语言,只有实实在在的写点程序。
🍅文末点击卡片获取联系🍅
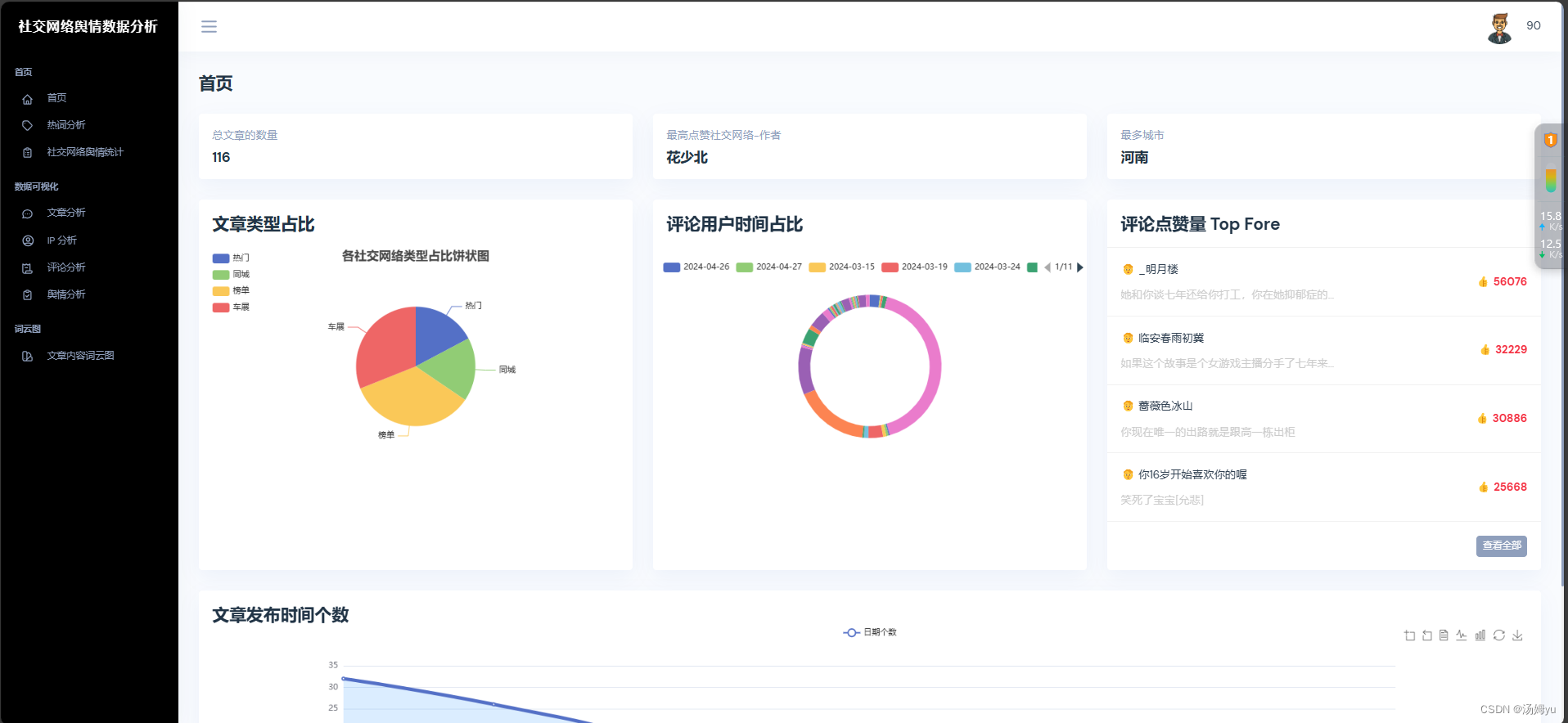
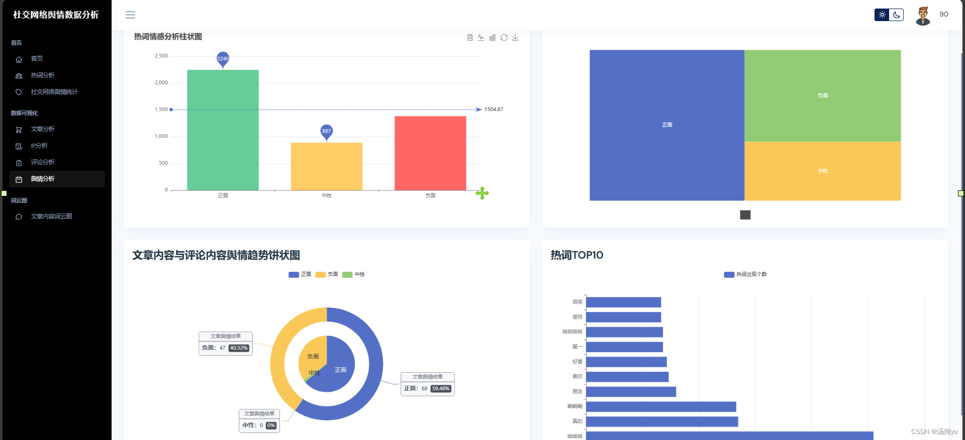
技术:python+mysql+flask+nlp
1 绪论
1.1 项目背景及意义
社交网络舆情分析与监测平台项目旨在结合社交网络分析和舆情分析与监测系统的技术,为用户提供更精准、个性化的信息服务。该项目的背景源于对用户需求个性化、社交关系影响力的认识,以及对信息传播、产品推广等方面的需求。随着互联网的快速发展,人们在社交网络平台上产生了大量的信息[1],用户面临着信息过载和推荐困境。传统的推荐系统虽然可以根据用户历史行为进行推荐,但往往无法充分考虑用户的社交关系、兴趣变化和影响力因素,导致推荐结果缺乏个性化和精准度。因此,结合社交网络舆情分析与监测系统的技术,可以更好地挖掘用户的潜在需求、社交影响和信息传播规律,为用户提供更符合其实际需求的推荐服务。社交网络舆情分析与监测平台项目的背景源于当今社交网络蓬勃发展的大环境。随着互联网的迅猛发展,社交网络平台成为人们获取信息、交流观点、分享生活的重要场所,用户在其中产生了海量的数据和行为。然而,这些数据的涌入也带来了信息过载和推荐困境的问题:用户面临着海量信息中寻找符合自身兴趣的困难,传统的推荐系统往往无法充分考虑到用户的社交关系、兴趣变化和影响力因素,导致推荐结果缺乏个性化和精准度。在这一背景下,结合社交网络舆情分析与监测系统的技术应运而生。该项目旨在通过对用户在社交网络上的行为、社交关系[2]、内容传播等多方面数据进行深度分析和挖掘,实现舆情分析与监测、社交影响力评估和信息传播监测,为用户、内容创作者和商业机构提供更智能、精准的信息服务和营销支持。此外,随着市场需求对舆情分析与监测和社交影响力分析提出更高的要求,该项目也立足于满足市场的需求,为社交网络信息传播、用户体验、商业推广等领域带来新的机遇和变革。
社交网络舆情分析与监测平台项目的背景植根于社交网络的蓬勃发展和信息推荐面临的挑战,旨在整合先进的技术手段,满足用户个性化需求,挖掘社交影响力,监测信息传播,从而为用户、内容创作者和商业机构带来更智能、精准的服务和支持。
1.2 国内外研究现状
在国外,社交网络舆情分析与监测系统领域取得了许多重要的研究成果和进展,吸引了众多学者和科研机构的关注和投入。国外研究者通过图论、复杂网络分析等方法,深入研究社交网络中节点之间的连接关系、社区结构、信息传播路径等,揭示社交网络的特征和规律。利用数据挖掘、机器学习等技术,国外学者致力于评估用户在社交网络中的影响力和传播能力,为社交媒体营销、舆情监测等提供支持[3]。国外研究者将深度学习技术引入推荐系统,通过建模用户兴趣、行为等信息,提高推荐系统的准确性和覆盖范围。结合文本、图片、视频等多模态信息,国外学者开展了跨媒体推荐系统的研究,实现跨领域、多样化的舆情分析与监测。国外研究表明,考虑用户之间的社交关系可以改善推荐系统的效果,提高推荐结果的个性化和准确性。将社交网络中的信息传播、用户互动等因素纳入推荐系统的设计,国外学者探索了更具社交性和用户参与感的推荐模型。国外在社交网络舆情分析与监测系统领域的研究已经取得了许多创新性的成果,涵盖了社交网络结构分析、舆情分析与监测系统设计、社交影响力评估等多个方面。这些研究成果不仅推动了学术界对该领域的深入探索,也为相关行业的实践应用提供了重要的理论支持和技术指导。
在国内,社交网络舆情分析与监测平台领域也受到了广泛关注,许多研究机构和高校积极开展相关研究,取得了一系列重要成果。国内研究者通过对社交网络数据的挖掘和分析,揭示了中国特有的社交网络结构、用户行为模式等特点,为社交网络研究提供了深入理解。国内学者关注用户在社交网络上的行为特征,探索用户兴趣演化、信息传播路径等问题,为舆情分析与监测提供数据基础。国内研究者借助大数据技术,构建用户画像、行为模型,设计舆情分析与监测算法,提高推荐系统的准确性和效果。国内学者将社交网络数据、用户行为数据等多源信息进行融合,开展跨平台、多维度的舆情分析与监测研究[4]。内研究者重视用户间的社交关系对推荐的影响,开展基于社交网络的推荐算法研究,提高推荐系统的个性化程度。国内学者探索将社交网络中的用户互动、信息传播等因素纳入推荐系统,设计更具社交性和用户参与感的推荐平台。国内在社交网络舆情分析与监测平台领域也有着不俗的研究实力,相关研究涵盖了社交网络结构分析、舆情分析与监测系统设计、社交关系挖掘等多个方面。这些研究成果不仅促进了学术界对该领域的深入研究,也为国内社交网络应用、电商推荐等领域的发展提供了重要支撑和技术支持。
2 关键技术介绍
2.1 Python
Python是一种高级编程语言,具有简洁、易读、易学的特点,广泛应用于各个领域。Python采用简洁的语法和丰富的标准库,使得代码易于编写和理解。这种特性使得Python成为初学者学习编程的理想选择,同时也提高了开发效率。Python可以在多个操作系统上运行,包括Windows、Mac OS和Linux等。这种跨平台的支持使得开发人员可以更加方便地进行开发和部署。Python拥有庞大的第三方库和工具集,如NumPy、Pandas、TensorFlow等,提供了丰富的功能和工具支持[5]。这些库和工具可以帮助开发人员快速构建各种应用,包括数据分析、机器学习、网络开发等。Python支持面向对象编程(OOP),允许开发人员以对象的方式组织和管理代码。这种编程范式提供了更高的灵活性和可重用性,使得代码更易于维护和扩展。Python适用于多个领域,包括数据科学、人工智能、Web开发、自动化脚本等。它被广泛应用于科学研究、工程开发、数据分析和教育等领域。
2.2 Mysql
Mysql是一种流行的大数据数据库管理系统,以其灵活性、可扩展性和高性能而闻名。Mysql是一个文档型数据库,它使用BSON(二进制JSON)格式来存储数据。相比传统的关系型数据库,Mysql的文档模型更加灵活,可以存储不同结构的数据,且支持嵌套和复杂的数据类,Mysql采用分布式架构,可以水平扩展,实现高性能和高可用性。它支持数据的自动分片和负载均衡[6],可以在集群中添加或删除节点,并自动重新分配数据,以满足不断增长的数据需求。Mysql提供了丰富的查询功能,包括灵活的查询语言和多种查询操作符,如比较、聚合、排序和分组等。它还支持全文搜索和地理空间查询,可以方便地处理各种复杂的数据查询需求。Mysql的设计目标之一是提供高性能和可扩展性。它使用内存映射文件技术,将数据直接映射到物理内存中,以提高读写性能。此外,它还支持多线程和异步操作,能够有效地处理大量并发请求。
2.3 Flask
Flask是一个轻量级的Web应用框架,它基于Python编程语言开发,被广泛应用于构建简单而灵活的Web应用程序。Flask以简洁、易用的设计理念出名。它提供了基本的功能和组件,但没有过多的约束和限制,使得开发人员可以根据自己的需求进行自由的定制和扩展。Flask是一个微型框架,它的核心只包含了处理HTTP请求和路由等基本功能,其他高级功能(如数据库访问、表单处理等)需要通过扩展或第三方库来实现[7]。这种设计使得Flask非常轻量级,同时也允许开发人员选择自己喜欢的工具和库。Flask内置了Jinja2模板引擎,它可以帮助开发人员将动态内容和静态页面分离,并提供灵活的模板语法。模板引擎的支持使得开发人员可以更方便地构建美观而可维护的Web页面。Flask对于构建RESTful风格的API非常友好。它提供了简单的路由和视图函数,可以轻松地处理HTTP请求和响应,同时支持多种常用的HTTP方法(如GET、POST、PUT、DELETE等)。
2.4 数据采集
Python是一种广泛应用于数据爬取技术的编程语言,具有丰富的库和工具来实现网页数据的爬取和处理。Scrapy是一个强大的开源网络爬虫框架,基于Python编写,提供了高效的数据抓取功能和灵活的数据处理能力。通过Scrapy,开发人员可以定义爬虫规则、提取数据、处理异常情况等。这两个库是Python中常用的HTML解析库,可以帮助开发人员从网页中提取特定的信息,并进行结构化处理。它们支持CSS选择器和XPath表达式,方便快速定位目标数据。对于需要模拟浏览器行为的场景[8],Selenium是一个非常有用的工具。通过Selenium可以控制浏览器执行JavaScript、填写表单、点击按钮等操作,实现更加复杂的网页数据爬取任务。Python提供了多种数据存储方式,如CSV、JSON、数据库(如MySQL、SQLite、Mysql)等。开发人员可以根据需求选择适合的数据存储格式,并使用相应的库进行数据的写入和读取。
2.5 Echarts
ECharts 是一款开源的数据可视化库,由百度公司开发。它使用 JavaScript 构建,旨在提供丰富的图表类型和灵活的配置,适用于各种数据可视化需求。ECharts 以其简单易用的API、强大的交互功能和广泛的可定制性而著称,支持多种图表类型,包括折线图、柱状图、饼图、散点图、热力图、地图、漏斗图、树图、雷达图等,提供丰富的交互特性,如缩放、缩放重置、数据提示、数据高亮等,用户可以轻松实现图表之间的联动与交互。
3 系统实现部分









版权归原作者 汤姆yu 所有, 如有侵权,请联系我们删除。