文章目录
前言
- InfluxDB 是 Go 语言开发的一个开源分布式时序数据库,非常适合存储指标、事件、分析等数据。
- Grafana 是纯Javascript 开发的一套开源WEB可视化平台,用于访问 InfluxDB,自定义报表、显示图表等。
- Apache JMeter是一款纯java编写负载功能测试和性能测试开源工具软件。相比Loadrunner而言,JMeter小巧轻便且免费,逐渐成为了主流的性能测试工具,是每个测试人员都必须要掌握的工具之一。
一、环境

- JDK(Java Development Kit) 是整个JAVA的核心,包括了Java运行环境(Java Runtime Envirnment),一堆Java工具(javac/java/jdb等)和Java基础的类库(即Java API 包括rt.jar)。其中,真正在运行java时起作用的 是以下四个文件夹:bin、include、lib、 jre。有这样一个关系,JDK包含JRE,而JRE包含JVM。
- JRE(Java Runtime Environment,Java运行环境),包含JVM标准实现及Java核心类库。JRE是Java运行环境,并不是一个开发环境,所以没有包含任何开发工具(如编译器和调试器)。
- JVM(Java Virtual Machine),即java虚拟机, java运行时的环境,JVM是一种用于计算设备的规范,它是一个虚构出来的计算机,是通过在实际的计算机上仿真模拟各种计算机功能来实现的。
JDK下载:百度“java官网”。然后进入官网http://www.oracle.com/。找到Downloads–》Java for Developers,然后找到合适的JDK直接下载即可。下载完成即可安装,JDK安装完成后,一定要配置环境变量,十分重要。

二、安装步骤
1.InfluxDB
下载地址:https://portal.influxdata.com/downloads/,选择window版本下载(或者选择合适的版本)
配置:下载之后直接解压即可,按如下修改配置文件influxdb.conf
(1)修改meta和date的文件路径
(2)修改http配置
(3)修改graphite配置
- TCP端口 2003 用于 向 InfluxDB写数据(jmeter通过2003端口连)
- TCP端口 8086 用于 从 InfluxDB读数据(grafana通过8086端口连) (4)创建数据库 修改配置后保存,命令加载修改的配置文件(直接双击influxd.exe会报错),cmd到 influxdb 的目录下,直接命令influxd -config influxdb.conf,启动服务并初始化配置influxdb.conf 双击启动客户端:influx.exe
show databases #查看数据库
create database "jmeter"#创建数据库
use jmeter #切换数据库
create user "admin" with password 'admin' with all privileges #创建管理员权限的用户
show measurements #查看数据表
2.Grafana
下载地址:https://grafana.com/grafana/download,安装成功后,进入bin文件启动服务grafana-server.exe,浏览器输入http://localhost:3000/login,初始账号/密码为admin/admin
(1)配置influxdb数据源

(2)配置图表
导入模板:使用官方导入模板,也可以自定义。模板id、json模板2种导入方式。

模板地址:https://grafana.com/grafana/dashboards/5496

3.Jmeter
下载地址:https://jmeter.apache.org/download_jmeter.cgi,下载完成后进行安装。
环境变量配置
(1)环境变量的系统变量窗口点击新建,注意是系统变量,新建变量名:JMETER_HOME;变量值:jmeter解压目标地址;点击确定保存;
(2)继续在系统变量新建,变量名:classpath;变量值:%JMETER_HOME%\lib\ext\ApacheJMeter_core.jar;%JMETER_HOME%\lib\jorphan.jar;%JMETER_HOME%\lib/logkit-2.0.jar; 点击确定保存。
(3)验证环境变量是否配置成功:运行bin文件下jmeter.bat文件,可成功打开jmeter即可。
三、构建项目
1.启动
jmeter、influxdb、grafana均需正常启动,保持alive的状态。
- jmeter启动:运行bin文件下jmeter.bat文件,可成功打开jmeter即可。
- influxdb启动:直接双击influxd.exe,然后执行双击启动客户端influx.exe,确保database正常。
- grafana启动:直接双击运行bin文件下grafana-server.exe文件。
2.构建项目
(1)jmeter构建测试项目。
(2)重点在于后端监听器,主要是通过后端监听器设置数据传输的必要设置项。配置完成后执行,查看察看结果树、聚合报告、汇总报告等界面,检查是否报错。
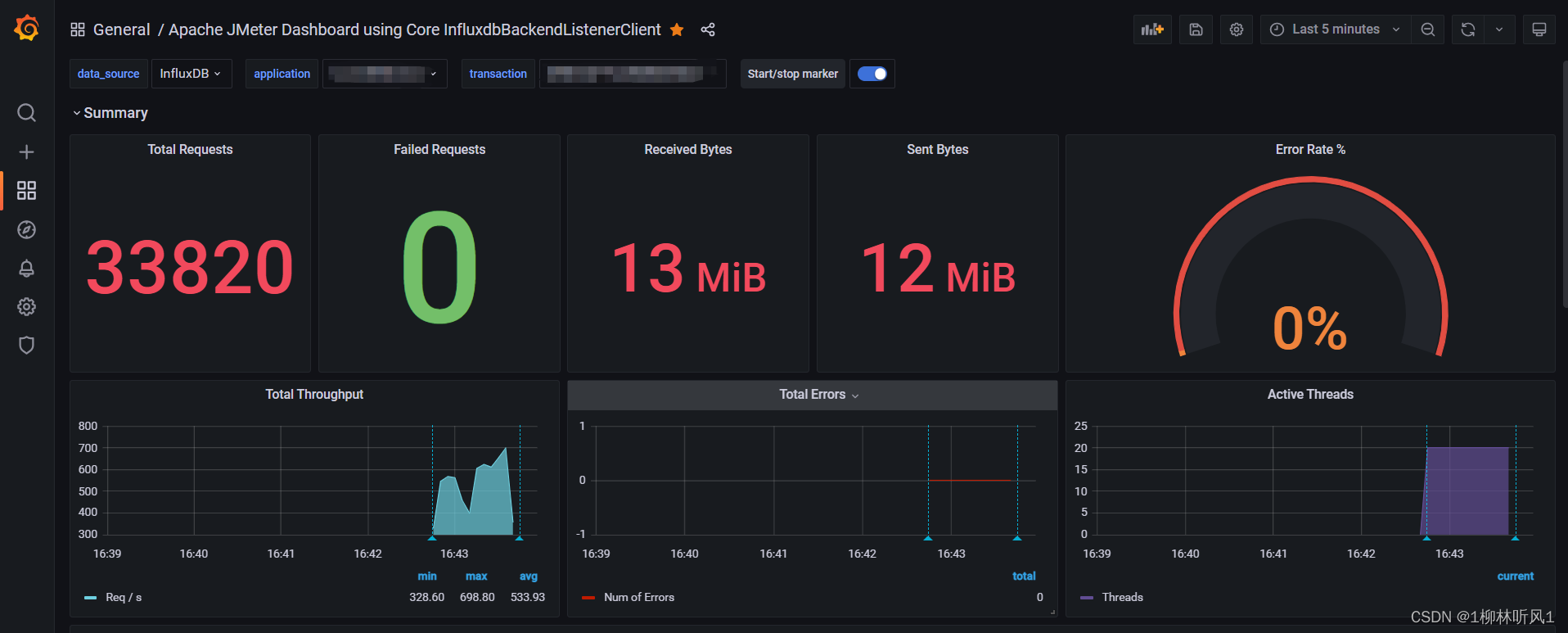
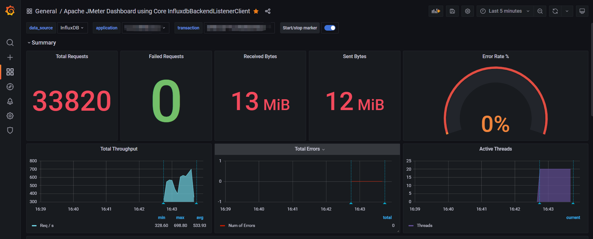
3.查看图表
浏览器输入http://localhost:3000/login,初始账号/密码为admin/admin。
登录后查看jmeter测试数据。
总结
jmeter+influxdb+grafana搭建性能测试监控平台可实现绝大多数测试场景的使用,配置相对简单。
版权归原作者 1柳林听风1 所有, 如有侵权,请联系我们删除。