一、认识两种配置界面。
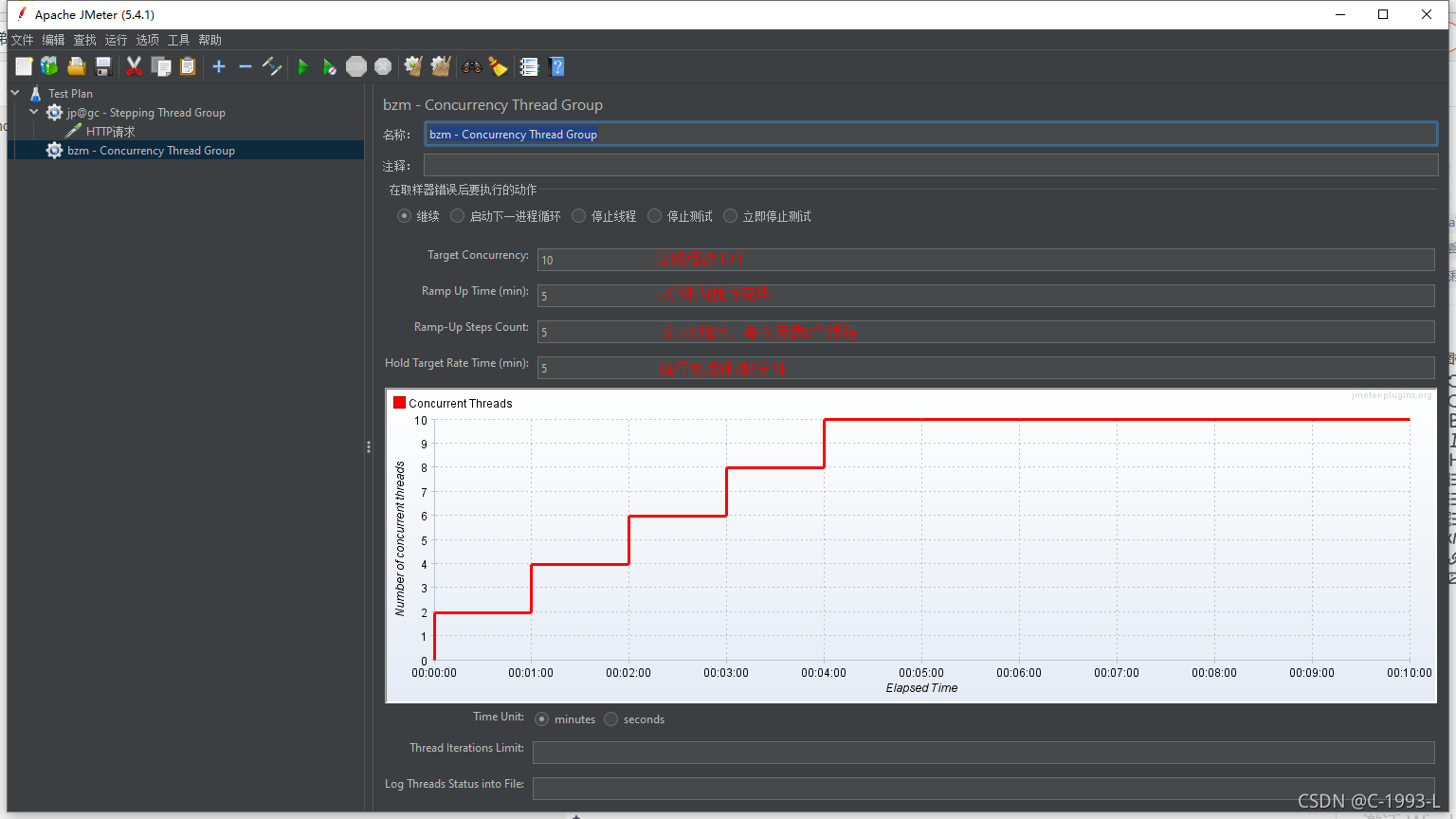
阶梯式加压测试(bzm - Concurrency Thread Group)其配置界面如图所示:
与其对应的是进步线程组(jp@gc - Stepping Thread Group),其配置页面如下图所示:该插件jmeter官方已经不再推荐使用了,所以在进行阶梯压测的时候可以选择 阶梯式加压测试(bzm - Concurrency Thread Group)
二、如何安装插件?配置入口在哪里?
1、全新安装的Jmeter应该不包含对应的插件,如果不确定可以在添加线程组的时候进行确认,如图:
如果说不包含这两个选项,说明需要进行插件的安装。
2、点击选项按钮查看是否已经安装插件管理。如果没有需要到官网下载对应的jar包,并把jar包放在lib下的ext文件夹内。jar包下载地址:Plugins Manager下载地址

下载后把对应的jar包放进指定的目录下:F:\apache-jmeter-5.4.1\lib\ext
然后重启Jmeter就可以在选项中看到Plugins Manager了。
3、点击Plugins Manager进入插件设置,选择可安装插件Available Plugins,找到插件:Jpgc-Standard Set
选择后点击右下角的:应用改变并重启Jmeter完成设置。
版权归原作者 C-1993-L 所有, 如有侵权,请联系我们删除。